TLDR; Try out Bee Dashboard which can help you set up your Bee node, monitor its status, and perform actions like uploading files and cashing out cheques. Special thanks to our contributors matmertz25, centerorbit , and tmm360
Good infrastructure is something that you use without even thinking about it. It just works.
At Swarm, we are striving to build just that: good infrastructure. But this doing so a process, and just as it took skilled engineers to set up wireless networks 20 years ago, we too are at a stage where starting up a Bee node entails several steps, with instructions varying significantly across different operating systems. We are extremely grateful to everyone who has already put their time and effort into running one of the 51,000 Bee nodes. Upon announcing the Rise of the Bee airdrop, we were promptly reminded that setting up the nodes is not as user-friendly as we would like it to be. We always wanted to build a UI for Swarm, competing priorities led us to present it as a bounty to the community. The end result was a rather nice surprise.
What is it?
The Bee Dashboard is a web app that can help you set up your Bee node. It connects to your locally running node, checks the status of different API endpoints, and offers troubleshooting.

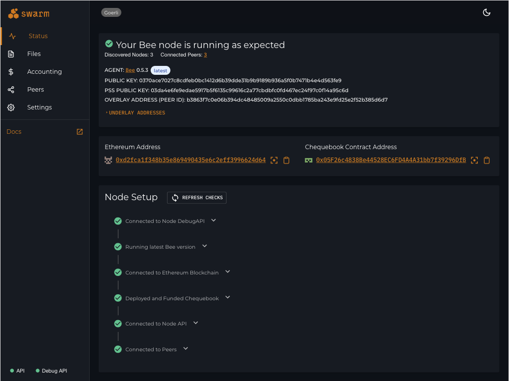
Bee Dashboard can help you to troubleshoot your Bee node
Once your node is working, the status page will display key information such as the version of your Bee node, Ethereum Address, or your PSS public key.

Once your node is running properly, you can see details like your Ethereum address or PSS public key
This is all we asked for when we proposed the bounty. However, matmertz25 did not stop there and built extra functionality like uploading and downloading files, exploring the peer connections, and even managing the node accounting.

With Bee Dashboard, you can upload and download files

In the Peers tab, you will see how your node is connected to the network
The accounting feature is especially attractive for everyone participating in the Rise of the Bee airdrop. You can now use a user interface to view your peer balances and cash out any outstanding cheques.

The Accounting page helps you manage the financial part of Bee. You can cash out your earnings from other peers
How do I run it?
For now, you will still need a terminal. Follow the install, build, and serve instructions on the official Bee Dashboard github page.
What is the project’s future?
The ultimate goal of the project is to become a downloadable app that installs and sets up your Bee node and helps you keep it up-to-date. We are progressing toward this goal in three stages.
- 0.1.0 — Web app: This is where we are right now. Users can download and run this in their web browser.
- 0.2.0 — Electron app: A downloadable app that can run on linux, mac, or windows and connects to a separately running Bee node.
- 0.3.0 — Bee Desktop: A downloadable app that can install Bee and helps you to configure it.
Other notable features are internationalization or being able to manage several Bee nodes at once.
How can I help?
From the start, this has been a community project, built by community members and solving issues our users have. We would like to keep it that way.
- Try it out.
- Tell us how you like it. What doesn’t quite work for you? What can we improve? Is there a specific feature you wish the app had?
- Pick one of the issues on github (Help Wanted issues are a good start).
- (Coming soon) Do you speak a language we don’t? Help us translate the app.
A big thank you to our contributors — matmertz25, centerorbit, and tmm360.
Discussions about Swarm can be found on Reddit.
All tech support and other channels have moved to Discord!
Please feel free to reach out via info@ethswarm.org
Join the newsletter! .